水管网在线监测系统利用低功耗远程测控终端等设备对雨量、水位、水量、流速、水质、有毒有害气体等信息进行实时的采集,通过无线网络进行传输汇集,通过信息化管理、城市排水应急管理、大型泵站综合自动化控制和水资源管理等多种应用,服务于防汛抗旱、城市水务信息化、水资源监测管理等多项业务管理。
一、系统概述
排水管网在线监测系统利用低功耗远程测控终端等设备对雨量、水位、水量、流速、水质、有毒有害气体等信息进行实时的采集,通过无线网络进行传输汇集,通过信息化管理、城市排水应急管理、大型泵站综合自动化控制和水资源管理等多种应用,服务于防汛抗旱、城市水务信息化、水资源监测管理等多项业务管理。(湖南圣凯安环保科技赵133...9...75....3...2....9....9....7)
二、系统组成部分
传感器监测层:主要有各种监测传感器组成,比如雨量、水位、流量、气体、水质、地理、水文传感器与泵站监控设备组成。
传输层:传输层主要有无线采集装置、NB、4G、Lora、433MHZ无线传输网络组成。
数据层:排水防涝设施、基础地理信息、实时在线监测等。
服务层:由基础设施服务、数据服务、云服务管理平台、软件服务组成。
三、系统架构图
七、系统功能
1、实现对生活污水管网、工业废水管网、降水排水管网、城市污水管网进行实时在线监测。
2、实时采集排水管网中水位、流量、流速、水质、有毒有害气体、地表雨量等数据,并利用无线传输网络进行传输汇集。
3、实时采集排水管网中泵房、泵站中水泵启停状态信息,以及阀门开启\关闭状态信息,并实现远程在线控制。
4、对管网监测的数据实现在线告警功能,并利用在线监测软件形成告警历史记录。
5、利用管网在线监测软件,可以实现对管网监控数据形成曲线分析、历史数据查询、报表打印、远程监控、监测预警、监管等功能。
6、监测软件具备APP监控,方便用户随时、随地对管网监测数据进行监控。
7、现场采集传输设备可采用太阳能供电、电池供电,无需考虑现场布线拉线。
8、采用定制化软件功能,个性化设计,满足不同用户要求。
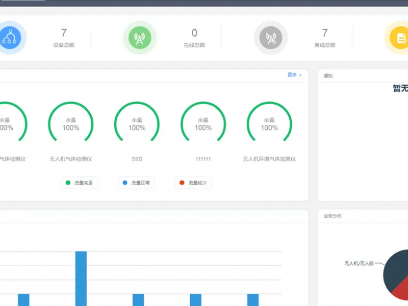
八.监控平台
● 报警管理(智能预警、及时防控、降低生产风险、作业)
监控终端汇聚、过滤传感器上报的数据,当某一项数据超过阈值时,监控终端就会立即上报告警信息到监控中心,监控中心收到告警信息后实时转发给相关管理人员的手机。
●智慧运维:
(客户管理)
(设备管理)
针对不同的设备分配不同的设备ID,设备型号信息、位置信息、工作状态信息等都会存储在云服务器中。云平台接收水质传感器采集的数据,用户可以通过数据模板对数据进行查看、编辑等操作。
无线气体传感器
无线液位传感器
九.客户现场合作案例